当汽车行业加速驶入“软件定义”的时代,软件已成为决定车辆竞争力的核心要素。从智能座舱的多场景交互到自动驾驶的复杂决策逻辑,汽车软件的代码量逐年递增,复杂度呈指数级攀升,传统研发流程深陷困境:
-代码质量管控滞后,大量依靠人工评审和后期专业工具测试
-服务器、测试设备、软件license等软硬资源长期处于 “忙闲不均” 的状态
-故障日志排查沦为“体力博弈”,人工手动排查筛选海量日志
-无法快速掌控、分析当前研发效能状态
这些痛点如同隐形的枷锁,严重影响着车企的研发效率。在此背景下,经纬恒润基于多年汽车软件研发领域的技术沉淀,推出“AI驱动的智能CI/CD全栈解决方案”。该方案以经纬恒润自研的汽车软件CI/CD平台INTEWORK-PET为技术底座,通过融合AI大模型使汽车软件研发流程更加自动化和智能化。PET平台在传统持续集成基础上深化了研运一体化(DevOps)的概念,高效地将嵌入式软件研发涉及到的ALM平台、仓库、模型/代码、软件集成、编译构建、HIL测试、版本管理以及发布等环节打通,实现从研发到交付的全流程自动化,是针对汽车行业的DevOps平台。
INTEWORK-PET平台
智能代码护航:做到“事前防御”
代码质量是软件研发的生命线,也是软件研发过程质量关注的核心, AI+PET平台的方案中,能够在开发者提交代码阶段自动化完成代码扫描:不仅能识别语法错误、变量未定义等基础问题,更能基于百万级汽车软件缺陷案例库,预判可能导致功能安全风险的逻辑漏洞。同时,AI会根据代码修改范围自动优化测试用例,提高测试覆盖率,让存在缺陷的代码在提交阶段就被拦截。
AI自动评审代码
自适应流水线:让资源“按需流动”
传统CI/CD流水线中,资源分配依赖CI/CD引擎的随机分配策略,往往出现“关键任务等资源、闲置资源无人用”的窘境。AI+PET方案的智能调度系统通过实时分析任务优先级、历史执行时长、硬件负载等数据,动态调整资源分配策略。当检测到大规模仿真测试、大量消耗资源的编译任务或大范围、多规则集的代码静态扫描任务时,会自动选用硬件资源配置高的服务器,而对于小型功能模块的集成和测试任务,则智能分配轻量计算节点,提高资源利用率。
流水线资源智能分配
预见性运维:提前预警运维故障
汽车行业需要用到很多商业软件,这些软件往往分布式部署在不同服务器,而这些服务器的稳定性直接影响用户体验。AI+PET方案能够实时采集CPU占用、内存泄漏、网络延迟等多项指标,AI结合服务器历史资源占用情况构建出动态预警模型。当发现某服务器的资源出现异常波动占用时,系统会在提前发出资源预警,并精准定位到可能引发资源预警的流水线,告知工程师提前干预,降低运维故障率,避免服务器运维故障导致CI/CD资源不可用的风险。
运维资源管理
问题智能定位:让日志“自己说话”
当流水线产生故障日志时,在大量日志中人工排查定位根因如同“大海捞针”。AI+PET方案能通过从海量非结构化日志中提取关键信息,自动关联代码提交记录、测试报告等数据,分析故障日志原因,帮助快速定位问题根源。

效能智能洞察:用数据驱动决策
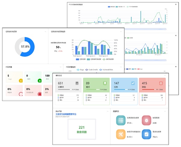
研发效能的提升需要精准的“数字画像”。AI+PET方案的效能度量模块会自动汇总全流程数据,根据用户需要生成各式数据看板:从“代码提交到构建成功的平均时长”到“缺陷修复的闭环周期”,从“各团队测试用例复用率”到“资源成本占比”,以及项目测试缺陷趋势等,直观呈现研发流程中的瓶颈。并且AI分析当前研发数据情况,生成多维度效能数据分析报告,给出优化建议。
效能度量数据
1366
